Açıklama
WinTr SCADA
Yeni ürünümüz Wise SCADA’ya geçerek çok daha modern ve yüksek performanslı SCADA projeleri hazırlayabilirsiniz. Wise SCADA için buraya tıklayınız.
WinTr satışlarımız 2026 yılı sonunda durdurulacaktır.
Standart Özellikleri:
- Development ve Runtime olarak iki farklı ürün satın almanıza gerek yok. Her ikiside tek paket içerisinde satılmaktadır.
- Symbol factory. Daha fazla bilgi için Www.symbolfactory.com sayfasını ziyaret ediniz.
- Cutaway. Daha fazla bilgi için Www.symbolfactory.com sayfasını ziyaret ediniz.
- Dundas Chart(Professional versiyonu). Daha fazla bilgi için Www.dundas.com sayfasını ziyaret ediniz.
- Dundas Gauge. Daha fazla bilgi için Www.dundas.com sayfasını ziyaret ediniz.
- .Net Nesneleri
- Alarmview
- Eventview
- Recipe
- ActiveX ve .Net component desteği.
- Server & Client çalışma.
- Rapor modülü.
- Vb Script, C# Script Senkron ve asenkron çalışma modu.
- SQL Server 2005,2008,2012 4 gb ve 2014,2016 10 gb ile sınırlıdır. Tablo sayısında sınırlama yoktur. Her tabloda 950 Tag historical olabilir.
- Opc Client.
İletişim kabiliyeti: Opc Client, S7 Mpi, S7 Ppi, Profinet, Modbus Rtu/Tcp Ip, Host-Link (Omron), Fins Ethernet(Omron), Mewtocol(Panasonic) Slq Server Input/Output, E-mail, Sms(Gsm Message)
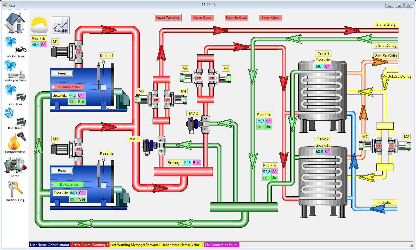
Görsel nesneler: Chart(Real Time,Historical,Pie,Line,Bar,3D), Gauge(Circular,Numeric,Linear,Knob), Symbol Factory, Cutaway, Alarmview, Recipeview, .Net Object.(Button, CheckBox, RadioButton, Combobox, NumericUpDown, Horizantal ScroollBar, Vertical ScrollBar, ProgressBar, Datagridview, DateTimePicker, TabControl, GroupBox, PictureBox, TextBox, Toolstrip, Invisible Button, AvtiveX, .Net component)
Satış Şekli:
WinTr Scada External tag sayısına göre satılmaktadır. External Tag’lar Opc, S7Mpi, S7Ppi, Profinet(S7 1200, S7 300/400), Modbus Rtu ve SQL Server 2005 Tag’larıdır. Internal Tag’lerde bir kısıtlama yoktur. Tag’lerin historical olmasındada bir kısıtlama yoktur.
WinTr scadanın diğer scadalardan temel farklılığı nedir? Niçin tercih etmeliyiz?
- WinTr Scada 3 yıl ücretsiz upgrade garantisi ile satılır.
- WinTr Scada development ücretsizdir, runtime ve development birlikte satılır.
- WinTr Scada demo ile projenizi tamamlar ve müşterinize teslim edeceğiniz zaman lisans satın almanız gerekir. (Demo lisans ile sadece symbol factory ilk symbol kullanılır.)
- 2009 yılının ödüllü chart nesnesi olan dundas chart’ı ve gauge’yi hizmetinize sunuyoruz. Bu çeşitlilik ve görsellikte grafik nesnelerini kullanan tek scada programıdır.
- Vb ve C# scriptleri ise başlı başına farklı çalışırlar. Scada programları script fonksiyonlarında belirli fonksiyonların kullanımına izin verirken WinTr tüm engelleri kaldırır ve neredeyse dot net ile program yazıyormuş gibi bir çok işlemi script ile yapmanıza izin verir.
- Scritpler ile scada tagları haricindeki scada bilgilerine erişmek ve bu değişkenler üzerinde işlem yapmak da mümkündür. Bu tür ihtiyaçlar oluştuğunda müşterilerimize ücretsiz olarak bilgi vermekteyiz. Müşterilerimizin ihtiyac duyduğu scriptleri bazen ücretli, bazen ücretsiz olarak hazırlıyoruz.
- Script’ler ilk seferinde compile edilir ve .net dll olarak kaydedilir. Ve bundan sonra direkt olarak çalıştırılır. Böylece daha hızlı çalışması sağlanır. Çok büyük işlemler bile script içersinde çok hızlı olarak çalıştırılır.
- Bir çok scada programında buton veya başka bir nesne ile çalıştırılabilecek fonksiyon sayısı sınırlıdır. Oysa WinTr ile 256 fonksiyon çalıştırabilirsiniz. Hatta bu fonksiyonları bir alarmın oluşması veya silinmesi ile çalıştırabilirsiniz.
- WinTr server ve client fonksiyonu ile binlerce WinTr scada birbirine tam veya kısıtlı erişim sağlayabilir.
- S7 Mpi, Ppi, Profinet, Host-Link ve modbus rtu ile otomasyon cihazlarına opc server olmaksızın bağlanılabilir.
- E-mail ve Sms ile belirlediğiniz durumlarda mesajlar gönderilir.
- Katagorilere ayrılmış reçete sayesinde bir çok farklı reçete algoritması oluşturabilirsiniz.
- Versiyon 2.0.0 ile kazanılan real time çalışma ile anlık veri takibi ve kontrolü gerçekleştirilir.
- Yüksek tag sayısında Runtime’e ilk geçiş yavaş olmakla birlikte sonrasında tüm nesneler interrupt olarak birbirlerine bağlanır ve sadece değer değiştiğinde çalışan fonksiyonlar haline gelir. Böylece yavaş bilgisayarlarda bile çok yüksek tag sayısı olan projeler yapabilirsiniz. Yüksek tag sayısından kastımız 20000 tag ve üstüdür.
- Scada sayfalarında bir çok resim dosyasının yanında gif dosyalarınıda kullanarak hareketli resim uygulamaları yapılabilir.
- Tüm bu üstün özellikler düşük ücretler ile kullanımınıza sunuyoruz.
Not: WinTr Scada piyasaya çıktığı 01-02-2009 dan itibaren 120 güncelleştirme yapıldı ve sürekli geliştiriyoruz. Ayrıca son derece ayrıntılı help sayfaları hazırladık. Help sayfalarını görseller ve eğitim videoları ile destekledik. Sayfanın devamında bu videoları görebilirsiniz.
Daha ayrıntılı bilgi için buraya tıklayarak internet sitemizi ziyaret edebilirsiniz.




















Değerlendirmeler
Henüz değerlendirme yapılmadı.