WinTr SCADA PROGRAMI
[box type=”info”]
Yeni ürünümüz Wise SCADA’ya geçerek çok daha modern ve yüksek performanslı SCADA projeleri hazırlayabilirsiniz. Wise SCADA için buraya tıklayınız.
[/box]
Her türlü otomasyon işinizde insan ara yüzü olarak kullanabileceğiniz WinTr scada 2009 yılından itibaren yüzlerce projede kullanılmıştır. Scada programı standart scada programlarının tüm kaabiliyetlerine sahip olmakla birlikte script fonksiyonlarının tüm dat.net komutlarını desteklemesi sayesinde ulaşılması güç bir başarıya imza atmıştır.
[box type=”download”]
FULTEK fiyat listesini buradan indirebilirsiniz.
WinTr Scada Broşürünü buradan indirebilirsiniz. SCADA PDF
[/box]
[box type=”bio”] Sizlere daha iyi hizmet verebilmek için Wintr Scada hakkındaki tüm sorularınızı yeni bloğumuzda cevaplıyoruz. Kategoriler halinde sorularınızı sorabilir, daha önce sorulmuş sorular ve cevapları hakkında yorum yapabilirsiniz. Sitemizi denemek için tıklayınız. http://www.wintr.com.tr/
[/box]
Scada Programı
Standart Özellikleri:
- Development ve Runtime olarak iki farklı ürün satın almanıza gerek yok. Her ikiside tek paket içerisinde satılmaktadır.
- Symbol factory. Daha fazla bilgi için Www.symbolfactory.com sayfasını ziyaret ediniz.
- Cutaway. Daha fazla bilgi için Www.symbolfactory.com sayfasını ziyaret ediniz.
- Dundas Chart(Professional versiyonu). Daha fazla bilgi için Www.dundas.com sayfasını ziyaret ediniz.
- Dundas Gauge. Daha fazla bilgi için Www.dundas.com sayfasını ziyaret ediniz.
- .Net Nesneleri
- Alarmview
- Eventview
- Recipe
- ActiveX ve .Net component desteği.
- Server & Client çalışma.
- Rapor modülü.
- Vb Script, C# Script Senkron ve asenkron çalışma modu.
- SQL Server 2005,2008,2012 4 gb ve 2014,2016 10 gb ile sınırlıdır. Tablo sayısında sınırlama yoktur. Her tabloda 950 Tag historical olabilir.
- Opc Client.
İletişim kabiliyeti: Opc Client, S7 Mpi, S7 Ppi, Profinet, Modbus Rtu/Tcp Ip, Host-Link (Omron), Fins Ethernet(Omron), Mewtocol(Panasonic) Sql Server Input/Output, E-mail, Sms(Gsm Message)
Görsel nesneler: Chart(Real Time,Historical,Pie,Line,Bar,3D), Gauge(Circular,Numeric,Linear,Knob), Symbol Factory, Cutaway, Alarmview, Recipeview, .Net Object.(Button, CheckBox, RadioButton, Combobox, NumericUpDown, Horizantal ScroollBar, Vertical ScrollBar, ProgressBar, Datagridview, DateTimePicker, TabControl, GroupBox, PictureBox, TextBox, Toolstrip, Invisible Button, AvtiveX, .Net component)
Satış Şekli:
WinTr Scada External tag sayısına göre satılmaktadır. External Tag’lar Opc, S7Mpi, S7Ppi, Profinet(S7 1200, S7 300/400), Modbus Rtu ve SQL Server 2005 Tag’larıdır. Internal Tag’lerde bir kısıtlama yoktur. Tag’lerin historical olmasındada bir kısıtlama yoktur.
WinTr scadanın diğer scadalardan temel farklılığı nedir? Niçin tercih etmeliyiz?
- WinTr Scada 3 yıl ücretsiz upgrade garantisi ile satılır.
- WinTr Scada development ücretsizdir, runtime ve development birlikte satılır.
- WinTr Scada demo ile projenizi tamamlar ve müşterinize teslim edeceğiniz zaman lisans satın almanız gerekir. (Demo lisans ile sadece symbol factory ilk symbol kullanılır.)
- 2009 yılının ödüllü chart nesnesi olan dundas chart’ı ve gauge’yi hizmetinize sunuyoruz. Bu çeşitlilik ve görsellikte grafik nesnelerini kullanan tek scada programıdır.
- Vb ve C# scriptleri ise başlı başına farklı çalışırlar. Scada programları script fonksiyonlarında belirli fonksiyonların kullanımına izin verirken WinTr tüm engelleri kaldırır ve neredeyse dot net ile program yazıyormuş gibi bir çok işlemi script ile yapmanıza izin verir.
- Scritpler ile scada tagları haricindeki scada bilgilerine erişmek ve bu değişkenler üzerinde işlem yapmak da mümkündür. Bu tür ihtiyaçlar oluştuğunda müşterilerimize ücretsiz olarak bilgi vermekteyiz. Müşterilerimizin ihtiyac duyduğu scriptleri bazen ücretli, bazen ücretsiz olarak hazırlıyoruz.
- Script’ler ilk seferinde compile edilir ve .net dll olarak kaydedilir. Ve bundan sonra direkt olarak çalıştırılır. Böylece daha hızlı çalışması sağlanır. Çok büyük işlemler bile script içersinde çok hızlı olarak çalıştırılır.
- Bir çok scada programında buton veya başka bir nesne ile çalıştırılabilecek fonksiyon sayısı sınırlıdır. Oysa WinTr ile 256 fonksiyon çalıştırabilirsiniz. Hatta bu fonksiyonları bir alarmın oluşması veya silinmesi ile çalıştırabilirsiniz.
- WinTr server ve client fonksiyonu ile binlerce WinTr scada birbirine tam veya kısıtlı erişim sağlayabilir.
- S7 Mpi, Ppi, Profinet, Host-Link ve modbus rtu ile otomasyon cihazlarına opc server olmaksızın bağlanılabilir.
- E-mail ve Sms ile belirlediğiniz durumlarda mesajlar gönderilir.
- Katagorilere ayrılmış reçete sayesinde bir çok farklı reçete algoritması oluşturabilirsiniz.
- Versiyon 2.0.0 ile kazanılan real time çalışma ile anlık veri takibi ve kontrolü gerçekleştirilir.
- Yüksek tag sayısında Runtime’e ilk geçiş yavaş olmakla birlikte sonrasında tüm nesneler interrupt olarak birbirlerine bağlanır ve sadece değer değiştiğinde çalışan fonksiyonlar haline gelir. Böylece yavaş bilgisayarlarda bile çok yüksek tag sayısı olan projeler yapabilirsiniz. Yüksek tag sayısından kastımız 20000 tag ve üstüdür.
- Scada sayfalarında bir çok resim dosyasının yanında gif dosyalarınıda kullanarak hareketli resim uygulamaları yapılabilir.
- Tüm bu üstün özellikler düşük ücretler ile kullanımınıza sunuyoruz.
Not: WinTr Scada piyasaya çıktığı 01-02-2009 dan itibaren 120 güncelleştirme yapıldı ve sürekli geliştiriyoruz. Ayrıca son derece ayrıntılı help sayfaları hazırladık. Help sayfalarını görseller ve eğitim videoları ile destekledik. Sayfanın devamında bu videoları görebilirsiniz.
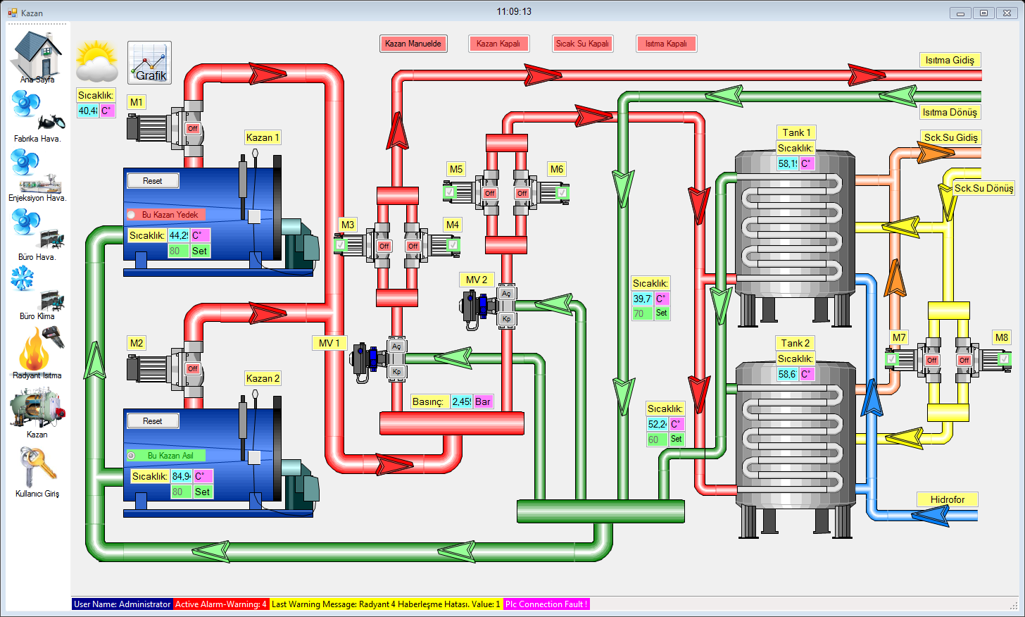
Daha fazla scada resimleri için buraya tıklayınız.
Videolar için gerekli codec dosyasını buradan indirebilirsiniz.
Download:İlk Scada Projesi , Scada Genel Özellikleri , Scada Rapor Oluşturma , Scada Printer Kullanımı , Scada Server Client , Scada Web Server
You Tube: İlk Scada Projesi , Scada Genel Özellikleri , Scada Rapor Oluşturma , Scada Printer Kullanımı , Scada Server Client , Scada Web Server
Model ve Fiyatları:
| Function | Starter | Basic | Pro. | Ultimate |
| Development / Runtime | Var | Var | Var | Var |
| Realtime & Historical Trend | Var | Var | Var | Var |
| Gauge | Var | Var | Var | Var |
| .Net Component Object | Var | Var | Var | Var |
| Cutaway | Var | Var | Var | Var |
| Symbol Factory | Var | Var | Var | Var |
| Alarm Management | Var | Var | Var | Var |
| Vb & C# Script | Var | Var | Var | Var |
| Database Support (4 gb.) | Var | Var | Var | Var |
| Opc Client | Var | Var | Var | Var |
| Plc Communication Driver (Plc Haberleşmesi) | Var | Var | Var | |
| Recipe | Var | Var | Var | |
| Reporting | Var | Var | ||
| Sms | Var | Var | ||
| Var | Var | |||
| Printing (Barcode) | Var | Var | ||
| Barcode Reader | Var | Var | ||
| Excel Support | Var | Var | ||
| Pdf Support | Var | Var | ||
| Schedule (Zamanlanmış Görevler) | Var | Var | ||
| WinTr Server & Redundant | Var | |||
| Web Server (Limitli*) | Var | |||
| EventView | Var | |||
| ActiveX, Dll, .Net component Support | Var |
* Web Server ile kontrol edilen nesneler: Button, Checkbox, Radio Button, Picturebox, SymbolFactory, Cutaway, Drawing, invisible Button, Textbox, Numericupdown, Horizantal Scrollbar, Vertical Scroolbar. Diğer nesneler ile sadece izleme yapılabilir.
| Tag | Starter | Basic | Professional | Ultimate |
| 64 | 128 Usd. | 228 Usd. | 478 Usd. | 728 Usd. |
| 128 | 256 Usd. | 356 Usd. | 606 Usd. | 856 Usd. |
| 256 | 512 Usd. | 612 Usd. | 862 Usd. | 1112 Usd. |
| 512 | 768 Usd. | 868 Usd. | 1118 Usd. | 1368 Usd. |
| 1024 | 1024 Usd. | 1124 Usd. | 1374 Usd. | 1624 Usd. |
| 2048 | 2048 Usd. | 2148 Usd. | 2398 Usd. | 2648 Usd. |
| 8192 | 4096 Usd. | 4196 Usd. | 4446 Usd. | 4696 Usd. |
| 65535 | XXXX | XXXX | XXXX | 8192 Usd. |
| Sınırsız | XXXX | XXXX | XXXX | 16384 Usd. |
Diğer Ücretler:
- Dongle ücreti 25 Usd. Her scada lisansı için bir adet alınmak zorundadır. Yukarıdaki fiyatlara bu ücreti eklemelisiniz. Örneğin 1024 Tag Ultimate 1624 Usd + 25 Usd = 1649 Usd.
- Scada tip veya tag sayısı artırımı mevcut lisans ücreti ile yeni lisans ücreti arasındaki fark kadardır. Yeni versiyon ile birlikte lisans artırım işlemleri adınıza hazırlanmış uygulama ile yapılmaktadır. Bu uygulamının hazırlanması için 50 usd ek ücret alınacaktır.
- (Redundant) İki farklı bilgisayarın tam olarak yedekli çalışması için aynı tip ve boyut’da iki adet scada programı satın almalısınız. Server ve Client çalışma Redundant çalışma sisteminden farklıdır. Client seçilen Tag değerlerini server’dan okur. 64 tag’lık client limitsiz olarak server’ın tüm tag değerlerini okuyabilir. Client tarafında server üzerinden okunan tag’lar internal tag olarak değerlendirilir. Redundant ise iki bilgisayar birebir eş olarak çalışırlar. Bilgisayarlardan bir tanesi çalışmadığında tüm operasyon diğer scada tarafından aksamadan yürütülür.
- WinTr scada lisansı satın aldığınız andan itibaren 3 yıl boyunca yeni versiyonları ücretsiz olarak kullanabilirsiniz. Bu sürenin sonunda yeni versiyona geçmek istediğinizde lisans bedelinin %50’sini ödeyerek üç yıl daha süre uzatılması mümkün olur. Yeni versiyonlara geçiş yapmaksızın ömür boyu kullanmanızda bir engel yoktur. Bu kısımda bahsedilen sadece yeni versiyonlara geçiştir.
Download:
[box type=”download”] Versiyon 5.6.2 17.12.2024 Programı buradan indirebilirsiniz
Eski versiyonları buradan indirebilirsiniz.
[/box]
SCADA Programı hakkında daha fazla bilgi için Wikipedia sitesini ziyaret edin.





















